• 当期目录
  • 优先出版
  • 过刊浏览
  • 虚拟专刊
  • 下载排行
    2026年第58卷第1期
    快速检索
    过刊检索
    全选反选导出
    显示模式:
    2026,58(1):1-18, DOI: 10.16356/j.2097-6771.2026.01.001
    [摘要] (147) [HTML] (115) [PDF 10.75 M] (77)
    摘要:
    聚合物复合材料因其轻量化、易加工、耐腐蚀等性能,在热功能应用中展现出独特优势。近年来,聚合物复合材料增材制造技术的前沿突破,为构筑具备可调热学性能与集成复杂功能的热功能器件提供了重要机遇。本文系统总结了面向热功能应用的聚合物复合材料增材制造研究进展,并从材料、工艺与结构设计3个维度总结了关键设计原则,包括导热填料的合理选择与定向调控、打印工艺参数优化及空间与仿生结构设计等,以实现热导率提升与热分布的精确调控。同时,梳理了其在热致动器、热界面材料、热隐身及高效散热系统等领域的初步应用。最后,本文指出增材制造、智能复合材料与多功能设计的深度融合趋势,并展望其在电子器件、机器人等应用的广阔前景,为新一代热功能系统的开发提供了创新思路。
  • 2026,58(1):19-45, DOI: 10.16356/j.2097-6771.2026.01.002
    [摘要] (119) [HTML] (90) [PDF 20.06 M] (69)
    摘要:
    Ti6Al4V钛合金与NiTi形状记忆合金的异种材料连接在航空航天自适应结构及生物医疗器械等领域具有重要应用前景,可同时满足高比强度、耐腐蚀性与形状记忆/超弹功能需求。然而,两种材料在热物性、相变行为及化学反应特性上的显著差异,易在连接过程中引发界面缺陷、脆性Ti-Ni金属间化合物生成及功能性能退化,制约工程应用。本文以Ti6Al4V/NiTi体系为对象,系统综述了传统焊接与增材制造技术在界面组织演化、缺陷控制及性能调控方面的研究进展,分析了界面反应特征及其对力学性能和形状记忆行为的影响,并总结关键共性问题与针对性解决思路,展望其在航空航天与生物医疗领域的未来发展方向。
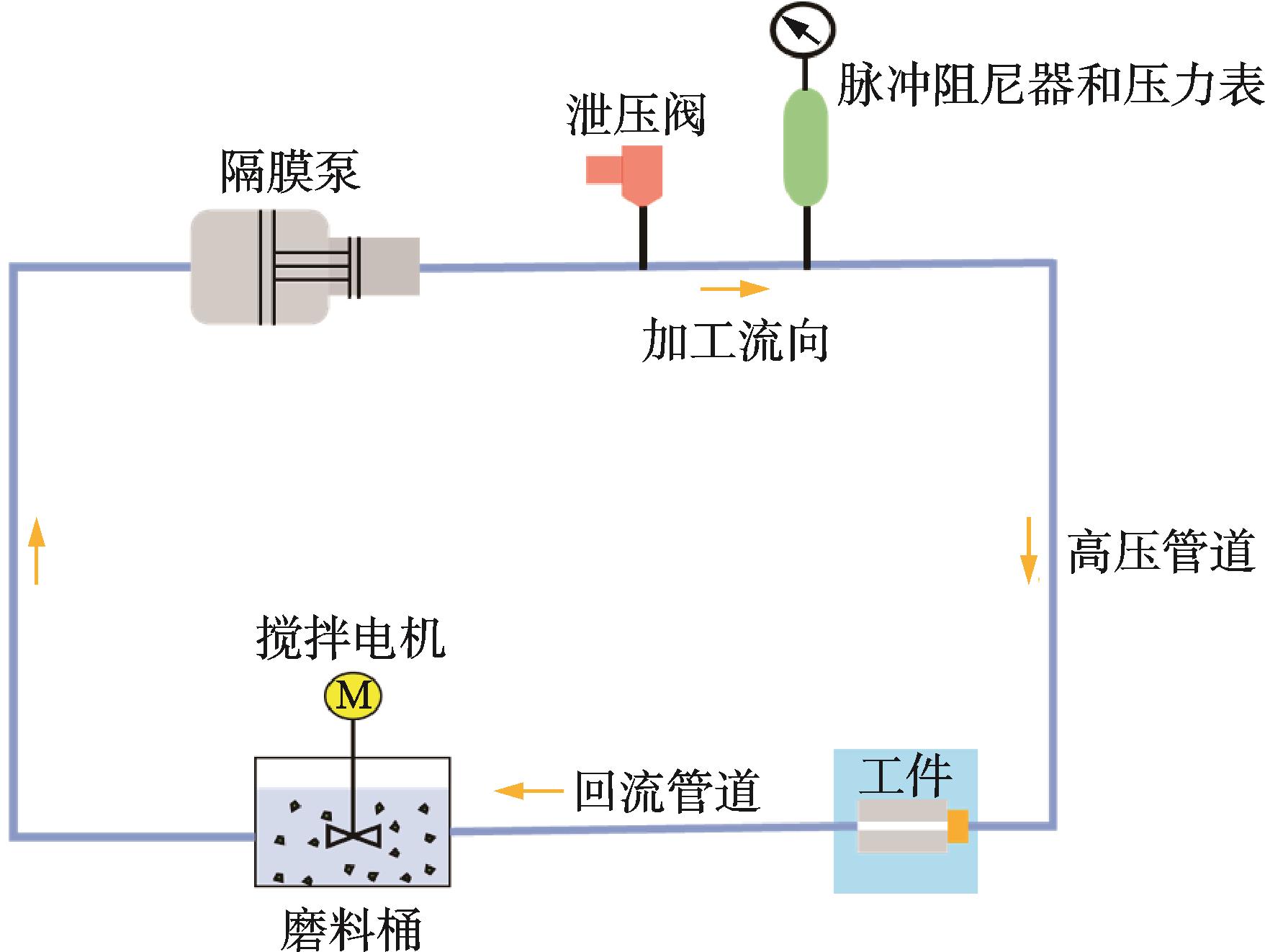
  • 2026,58(1):46-57, DOI: 10.16356/j.2097-6771.2026.01.003
    [摘要] (108) [HTML] (59) [PDF 7.35 M] (65)
    摘要:
    针对增材制件内腔微细流道存在的表面质量差及抛光均匀性不佳问题,鉴于传统光整加工方法不适用且单向加工存在局限,本文采用双向光整加工模式,结合仿真与试验,系统研究了碳化硅与氧化铝两种水基磨料在单向和双向加工条件下对流道扩孔均匀性、表面粗糙度及表面形貌的影响。研究表明:相较单向加工,双向加工显著改善了流道抛光均匀性,使采用碳化硅磨料加工的流道入口与出口扩孔量差异从51 μm缩小至27 μm,采用氧化铝磨料加工的流道差异则从40 μm缩小至20 μm;同时,双向加工后各区域表面粗糙度明显降低且更均匀:碳化硅磨料加工的流道入口、出口及中间区域粗糙度分别降至3.726、3.612和3.639 μm,氧化铝磨料加工的流道相应区域则降至4.127、3.876和3.963 μm。对比两种磨料,碳化硅的抛光性能优于氧化铝,在双向加工模式下,其加工的流道表面粗糙度比氧化铝加工的流道平均低约0.3 μm(入口低0.4 μm,出口低0.26 μm,中间低0.32 μm)。
  • 2026,58(1):58-63, DOI: 10.16356/j.2097-6771.2026.01.004
    [摘要] (118) [HTML] (88) [PDF 1.63 M] (73)
    摘要:
    飞机结构原始疲劳载荷谱中包含了出现概率极低的高载,这些高载可能引起裂纹萌生的超载效应而导致偏危险的试验结果,因此验证试验中需要对载荷谱进行高载截取。依据飞机结构载荷谱的统计分布规律和材料的疲劳性能,提出了载荷谱高载截取概率理论和实施方法,使得相应截取谱下的试验结果兼具真实性与保守性,设计了铝合金中心孔板试样,编制模拟服役飞续飞载荷谱,进行了原始基准载荷谱和高载截取载荷谱下的疲劳验证对比试验。试验结果表明:所提高载截取方法是合理的,可以为飞机结构疲劳试验验证载荷谱的编制提供有效参考。
  • 2026,58(1):64-72, DOI: 10.16356/j.2097-6771.2026.01.005
    摘要:
    航空叶片类复杂曲面零件加工对五轴数控机床提出高精度、高稳定性及高效率的综合性能要求。针对国产五轴数控加工中心在该领域的应用适应性,开展了SMU350五轴联动加工中心的系统性能分析与综合评价研究。通过对其结构配置与核心性能指标的实测分析,并结合典型叶片零件的试切实验,验证了其在几何精度、动态响应能力及运行稳定性方面的加工性能。进一步构建基于模糊数学理论的多指标综合性能评价模型,设计S形、Z形与高斯型隶属函数,建立模糊关系矩阵与工程权重向量,采用积-和型模糊运算方法对实测数据进行综合判定。该机床的综合评价得分为83.18分,为国产叶片五轴专精机床的应用评估提供了量化手段与方法参考。
  • 2026,58(1):73-81, DOI: 10.16356/j.2097-6771.2026.01.006
    摘要:
    在现有三维几何规则识别方法的基础上,本文提出一种基于属性邻接图的密闭腔体缺口特征识别算法。该算法首先通过构建面-边属性邻接图,将几何与拓扑信息进行统一表达,为复杂结构特征的识别提供了更直观和系统的描述方式。在此基础上,结合缺口模板库与改进的VF2子图同构算法,实现对目标模型中潜在缺口区域的自动匹配与判定。为提高匹配效率,算法在搜索过程中引入节点限制度与启发式排序策略,有效缓解了状态空间爆炸问题,显著降低了计算复杂度。实验结果表明,该方法在多类缺口特征的自动识别中优于传统规则方法,具有更强的鲁棒性、精度与通用性,为三维几何建模中的自动检测与特征识别提供了高效可扩展的解决方案。
  • 2026,58(1):82-96, DOI: 10.16356/j.2097-6771.2026.01.007
    摘要:
    为探究拧紧力矩、胶层厚度及螺孔配合量等湿装配工艺参数对编织型复合材料胶螺混合连接结构力学性能及失效模式的影响规律,制备单搭接试件并开展拉伸力学性能试验,采用三维Linde准则与内聚力单元建立胶螺混合连接结构有限元仿真模型,分析不同连接工艺参数对连接结构力学性能、接头刚度分布及损伤演化特征的影响。结果表明:不同拧紧力矩下连接结构具有不同力学性能和失效形式,当拧紧力矩从0 N·m增加至5 N·m时,连接结构的胶层损伤形式逐渐由界面破坏转变内聚破坏,结构失效形式发生变化;胶层厚度的变化会使胶螺混合连接结构的螺栓载荷分担率发生变化,导致其力学性能发生变化,对结构的纤维损伤、基体损伤、分层损伤分布的影响较小,当胶层厚度为0.5 mm时,连接结构性能达到最佳,此时连接结构的载荷分担率最小;随着螺孔配合量的增加,连接接头的刚度先增大后缓慢减小,当间隙量超过0.7%,连接接头中的螺栓与胶层不能协同变形导致其承载能力下降。
  • 2026,58(1):97-103, DOI: 10.16356/j.2097-6771.2026.01.008
    摘要:
    针对飞机发动机进气道安装边沉头铆钉在振动载荷作用下发生疲劳断裂的现象,从铆接残余应力的角度分析了故障原因。基于有限元方法,对铆钉的随机振动过程与铆接过程进行了仿真,获得铆钉的振动等效应力与铆接残余应力,采用Dirlik法计算了铆钉的振动疲劳寿命,设计了振动疲劳试验,对仿真结果进行了验证。研究表明,铆接残余应力是导致振动疲劳寿命劣化的关键因素,因此必须在疲劳寿命预测中考虑残余应力的影响。研究结论可为航空铆接结构的寿命预测与优化设计提供参考。
  • 2026,58(1):104-116, DOI: 10.16356/j.2097-6771.2026.01.009
    摘要:
    提出了一种可在三维织机设备上通过一次穿纱实现多种组织结构的T形复合材料样件的织造新方法。采用仿形分区穿纱与特定提综方式,将纬纱植入经纱层内,并通过合理设计纬纱路径实现T形肋板与梁部的一体化成形。制备所得的T形碳纤维复合材料构件在7.5 J冲击能量下进行夏比摆锤冲击测试,研究不同组织结构及经纱张力条件下对构件抗冲击性能的影响规律。对9种不同类型构件的实验结果进行比较分析表明:在相同经纱张力条件下,浅交结构在冲击过程中表现出更高的最大冲击载荷,较正交结构和浅交-衬经结构分别提高约37%和20%;浅交-衬经结构在吸能性能方面更优,在0.6 N和1.1 N经纱张力下均表现出最高的能量吸收率;而正交结构对经纱张力变化较为敏感,随着经纱张力的增大,其吸收总能量提升了约52%。研究结果表明,纬纱屈曲程度越低、经纱张力越小,构件拥有越高的冲击载荷峰值,而纬纱屈曲程度越高、经纱张力越大,构件拥有越大的总吸收能量。本研究为T形构件的应用提供了理论基础。
  • 2026,58(1):117-126, DOI: 10.16356/j.2097-6771.2026.01.010
    摘要:
    高比强度复合材料因缺乏载荷重新分配的能力,其连接结构设计成为复合材料结构设计的重点和难点。本文根据紧固件载荷的协调/平衡理论计算方法,提出了一种用于承受极高静载荷的复合材料多钉连接结构设计方案;利用ABAQUS软件对设计方案进行校核,并对可能存在的尺寸公差对钉载分布的影响进行研究。研究发现:在连接结构上加工阶梯孔预留螺栓的变形空间,可以有效地改善金属结构与复合材料结构之间的刚度匹配问题,而施加预紧力可以有效地提高连接结构的最大承载能力。本文所提出的阶梯孔构型设计,对于6排螺栓连接结构可将其最大的螺钉承载比例从36.06%降低至18.14%,相对传统连接结构承载能力提升19.62%,这种方案对加工精度要求不高,且在加载的全过程均能有效地控制螺栓承载比例。研究结果对高承载需求的连接结构设计提供了参考。
  • 2026,58(1):127-133, DOI: 10.16356/j.2097-6771.2026.01.011
    摘要:
    为研究碳-玻纤维混杂层合板在弹击作用下的损伤特征及其剩余承载性能,本文结合实验测试、无损检测与有限元模拟方法,对典型直升机桨叶混杂层合板在不同入射角条件下的弹击损伤形貌及剩余强度进行了系统研究。首先,通过90°与22.5°两种入射角的弹击试验,结合(Computed tomography,CT)扫描技术分析了弹孔形貌及内部损伤分布规律。结果表明,入射角对弹击损伤形态及剩余拉伸承载能力具有显著影响,斜向入射条件下的真实内部损伤范围明显大于表面可视弹孔区域,试件的剩余拉伸强度整体降低且离散性增大。进一步建立了考虑弹孔几何与损伤分布特征的有限元模型,并通过用户子程序引入损伤因子(User-defined material subroutine,UMAT)描述材料强度退化,实现了弹击后拉伸失效过程的数值模拟。有限元预测结果与实验结果总体误差控制在 ±15% 以内,验证了模型在预测弹击后层合板剩余拉伸强度方面的有效性。相关研究可为直升机桨叶等关键复合材料结构在受弹击后的损伤评估与损伤容限设计提供参考。
  • 2026,58(1):134-142, DOI: 10.16356/j.2097-6771.2026.01.012
    摘要:
    本文针对纤维增强复合材料微观应力/应变/损伤场预测问题,提出了一种融合残差连接与PixelShuffle上采样的条件生成对抗网络(Conditional generative adversarial network,cGAN),记作RP-cGAN,以解决有限元方法建模复杂、计算效率低及现有机器学习模型对界面过渡区预测精度不足的问题。基于真实材料分布特征和参数,建立代表性体积单元模型,生成T300材料在拉伸/剪切载荷下的多场数据集。RP-cGAN通过残差连接增强界面特征提取能力,使过渡区预测误差降低30%。并结合PixelShuffle上采样将峰值信噪比提升7%,有效抑制了传统转置卷积的棋盘效应。实验表明,该模型在26 ms内可完成单幅云图预测,且在多载荷工况下保持稳定性能(SSIM>0.983 9)。RP-cGAN在损伤云图预测时,基于Mises应力准则和刚度退化下的预测结果与有限元计算高度一致,为复合材料多尺度失效分析提供了高效精准的计算工具。
  • 2026,58(1):143-152, DOI: 10.16356/j.2097-6771.2026.01.013
    摘要:
    以玻纤双轴向经编复合材料为研究对象,探讨经编捆绑纱对其力学性能的影响。由于捆绑纱是连接经纬增强纱的关键单元,对复合材料性能存在重要影响。通过制备含低弹涤纶捆绑纱的双轴向经编复合材料及去除捆绑纱的类双轴向复合材料,采用真空导流成形工艺制作试样,测试其拉伸、压缩、三点弯曲及低速冲击性能,并结合微观形貌分析作用机制。结果表明:含捆绑纱的复合材料拉伸强度提高21.67%,压缩强度提高17.50%,弯曲强度和模量分别提升10.01%和6.54%,低速冲击能量吸收率提高9.92%。捆绑纱通过增强层间结合、协调纱线受力、抑制纤维屈曲与分层扩展等作用,优化了复合材料的载荷分配与能量耗散能力,显著改善其综合力学性能。
  • 2026,58(1):153-160, DOI: 10.16356/j.2097-6771.2026.01.014
    [摘要] (107) [HTML] (61) [PDF 1.73 M] (62)
    摘要:
    吸/透波一体化超表面多功能结构,有望显著提升未来飞行器隐身特性,改善结构综合设计品质,符合未来飞行器结构平台功能化、整体化发展趋势。本文提出了新型吸/透波一体化超表面夹芯结构,经详尽考虑超表面谐振机制与芯体厚度影响,引入超表面谐振单元集总等效电路与结构层传输线,构建了基于结构等效电路模型的电磁特性一体化协同优化设计方法。经案例数值仿真和理论分析表明,新型吸/透波一体化超表面结构能获得超宽频低反射损耗 (3.8~16.6 GHz, S11-10 dB)和低插损透波(10 GHz, 0.26 dB)电磁特性,且具有优异的极化不敏感性和角度稳定性,验证了新型吸/透波夹芯结构一体化协同设计方法的有效性;同时,分析了结构的吸/透波电磁谐振机理,讨论了芯层厚度及其介电常数对结构电磁传输特性的影响规律,为新型吸/透波一体化超表面多功能复合材料结构优化设计与工程研制提供了研究思路。
  • 2026,58(1):161-172, DOI: 10.16356/j.2097-6771.2026.01.015
    [摘要] (104) [HTML] (74) [PDF 1.92 M] (61)
    摘要:
    自由漂浮空间机器人(Free-floating space robots,FFSRs)凭借其运动自由度高、工作寿命长等优势,已成为长期在轨服务的关键无人设备。然而空间环境变化导致的外部扰动,以及因燃料消耗、系统参数辨识不准确等因素导致的模型不确定性会增加空间机器人高精度控制的难度。本文针对自由漂浮空间机器人存在外部扰动和模型不确定性的场景,设计了一种基于扰动补偿的模型预测控制方法。基于固定时间稳定性理论设计扰动观测器,使扰动估计误差在不依赖于初始误差的常数上界内实现收敛。同时,将扰动估计值补偿入模型预测控制器,提高集总扰动条件下预测模型的准确性,进一步地利用模型预测控制滚动优化的特点,实现了空间机器人约束条件下高精度控制。本文证明了扰动观测器与基于扰动补偿模型预测控制器的稳定性,并通过数值仿真验证了方法的有效性。
  • 2026,58(1):173-182, DOI: 10.16356/j.2097-6771.2026.01.016
    摘要:
    由于合成孔径雷达(Synthetic aperture radar,SAR)具有特殊的成像机制与电磁散射特性,导致其采集的图像常伴随强散斑噪声和复杂背景干扰,这些特性严重制约了针对该类图像的目标检测的精度与鲁棒性。为进一步降低噪声干扰并解决现有方法存在的多尺度特征建模不足和频域信息利用有限的问题,本文提出一种融合频域动态卷积与空-频特征增强的SAR目标检测网络。首先引入了动态频域卷积模块,通过可学习的傅里叶谱系数和分组重构卷积核,结合特征修复机制实现对高低频成分的自适应调制,从而提升了卷积核的频带响应多样性与干扰条件下的特征表达能力。随后,通过联合频率自注意力与空间自注意力机制以及空频融合策略构建了空-频特征增强模块,实现了目标特征的增强。实验结果表明,所提方法在数据集MSAR与SARDet-100K上相较于 基于注意力的可变形多子空间特征去噪的SAR图像目标检测(Attention as deformable multisubspace feature denoising for target detection in SAR images, 记作DenoDet)网络、全卷积单阶段目标检测(Fully convolutional one-stage object detection, FCOS)网络、金字塔视觉Transformer轻量版(Pyramid vision Transformer-tiny, PVT-T)、Faster基于区域的卷积神经网络(Region-based convolutional neural networks, R-CNN)和仅需聚焦单层级特征(You only look one-level feature, YOLOF)网络等代表性方法,在多项评价指标上均取得了显著提升,展现出更高的检测精度、鲁棒性与良好的泛化能力,为SAR图像目标检测提供了一种新的解决思路。
  • 2026,58(1):183-192, DOI: 10.16356/j.2097-6771.2026.01.017
    [摘要] (106) [HTML] (52) [PDF 1.70 M] (60)
    摘要:
    空间机械臂执行在轨服务操作任务过程中,操作点数量繁多、存在复杂逻辑约束,且受自由度冗余影响,操作点间路径代价不唯一,造成最优操作序列规划非常困难。为此,本文提出一种基于改进遗传算法的空间冗余机械臂操作序列规划方法,首先建立空间冗余机械臂执行多点作业任务的构型转移网络模型,将操作序列规划归结为复杂化的旅行商问题。其次,采用可变长度片段随机交叉和操作点所属构型随机变更的方式对遗传算法进行改进,并且在适应度计算中引入操作点连通性代价,从而适应空间冗余机械臂操作序列的全局最优搜索。最后,以七自由度空间机械臂执行在轨多点巡检任务为例开展仿真试验。结果表明,通过该方法可有效地对操作序列进行优化从而大幅降低总路径代价,相较于传统遗传算法的运算效率更高且寻优能力更强,证实了该方法的可行性。
  • 2026,58(1):193-201, DOI: 10.16356/j.2097-6771.2026.01.018
    [摘要] (102) [HTML] (60) [PDF 5.82 M] (60)
    摘要:
    为满足飞行器回收设计要求,针对当前飞行器气囊回收技术特点,分别运用热力学理论方法和有限元方法对气囊缓冲技术进行研究。通过试验对比分析,验证两种方法的可行性。通过响应面得出卸载压力是飞行器最大过载的主要因素,卸压口尺寸是飞行器落地速度的主要因素。以典型双气囊飞行器为构型,研究飞行器质心偏心、俯仰角条件下气囊缓冲效果,结果表明:质心偏心对过载和速度影响较小,而俯仰角对其影响较大,气囊设计过程中需关注气囊缓冲后剩余高度,以适应质心偏心和俯仰角的影响。这些方法有助于飞行器气囊的设计,在工程应用中具有指导作用。
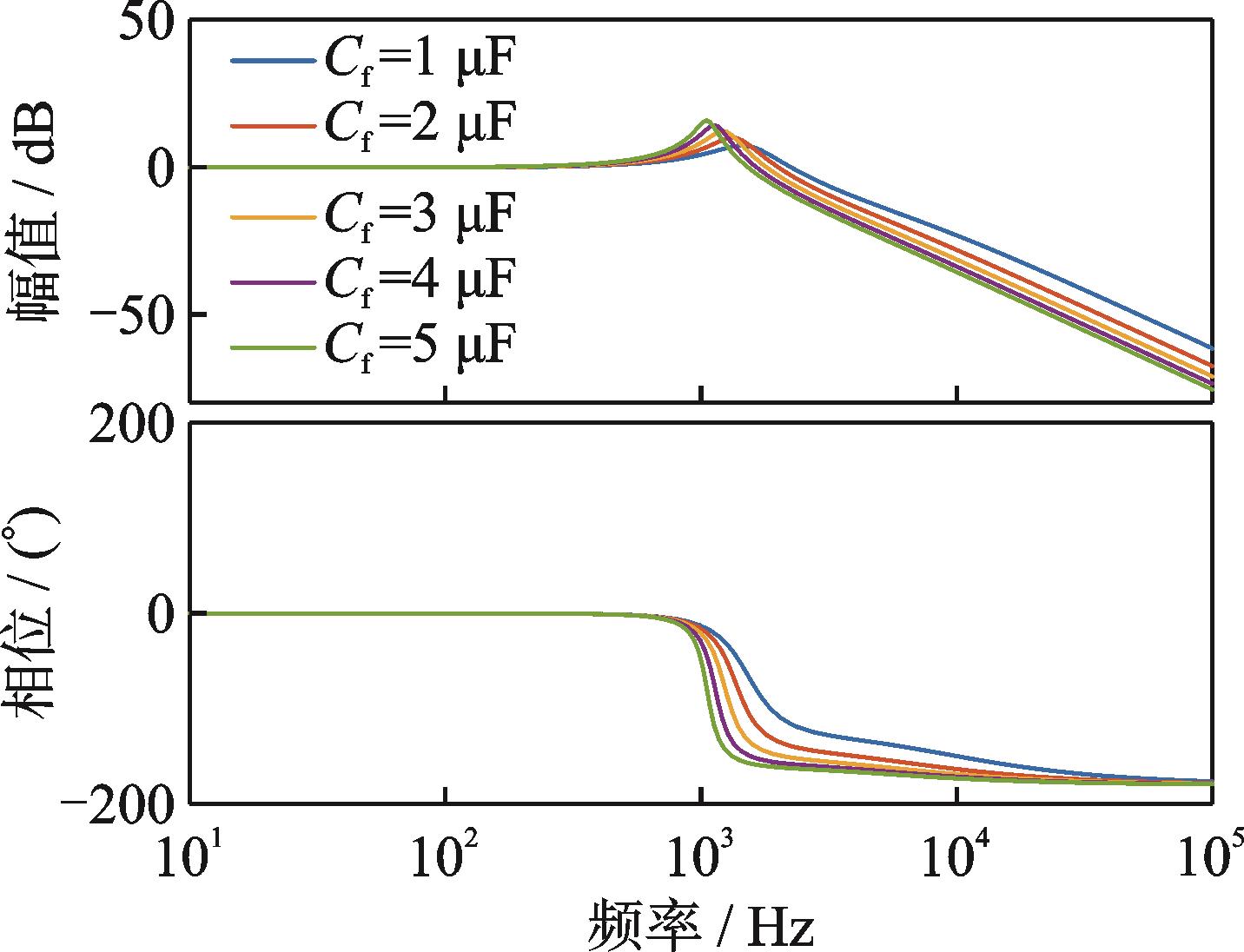
  • 2026,58(1):202-209, DOI: 10.16356/j.2097-6771.2026.01.019
    摘要:
    由脉宽调制(Pulse width modulation, PWM)引起的开关电流谐波会造成真空环境下磁悬浮分子泵驱动电机发热,从而影响分子泵的可靠性。LCCR型的无源滤波器可以有效抑制高频开关谐波,然而LCCR滤波器4个元器件参数对滤波器频率特性的影响相互耦合,难以准确设计。为解决这一问题,本文提出了滤波器参数的系统化设计流程,首先,基于双重傅里叶分析研究了开关谐波的产生机理及频谱特性,随后使用谐波矢量法分析了开关电流谐波幅值与PWM之间的关系,探究了高调制比下高频电流谐波幅值显著增大的原因,说明了对高速电机高频谐波进行抑制的必要性。在此基础上,提出了LCCR滤波器的参数设计方法,分析了各元器件参数对系统频响特性的影响,并通过伯德图验证了引入LCCR滤波器后电流环的稳定性。实验结果表明:采用依据本文设计方法设计的LCCR滤波器,电机相电流总谐波失真(Total harmonic distortion,THD)从35.48%降低至6.50%,在额定转速下,定子温度稳定时从68.5 ℃降至50.5 ℃。
  • 2026,58(1):210-222, DOI: 10.16356/j.2097-6771.2026.01.020
    [摘要] (90) [HTML] (110) [PDF 2.84 M] (62)
    摘要:
    作为新能源电力主体之一的光伏(Photovoltaic, PV)发电,呈现着从集中式为主转向集中式与分布式并举式的多电压等级并网发展态势,分布式光伏参与电网调峰的需求日益紧迫。为解决分布式光伏自动发电控制(Automatic generation control,AGC)难以准确感知建模的问题,本文提出一种基于基准光伏电站直采数据并融合气象信息的低压分布式光伏实时功率数据驱动感知方法,采用基于密度带噪声空间聚类算法(Density-based spatial clustering algorithm with noise,DBSCAN)和梯度提升决策树(eXtreme gradient boosting,XGBoost)的方法建立集群功率实时估算模型;其次,基于可行域投影理论,采用闵可夫斯基求和聚合和顶点搜索优化方法确定其可调节功率域边界。在不额外增加采集装置的情况下可提高主站观测频度,实现分布式光伏有功功率分钟级实时感知,提供满足电网运行约束的可调节功率域模型。本文还开展了兼顾安全性(调节速率)与公平性(弃电率、负荷率、装机容量比率)的多维度权重调峰分配策略研究,结合某省级实际电网调度控制主站的应用案例对本文所建模型的有效性和实用性进行了适度验证,在保障电网安全的前提下,兼顾新能源最大化消纳及调节公平。
  • 2026,58(1):223-234, DOI: 10.16356/j.2097-6771.2026.01.021
    摘要:
    轻量化神经网络是指通过优化,减少资源消耗,使其能够在资源受限的环境中高效运行的神经网络。其训练过程通常以整体最优为目标,然而在实际应用中,可能存在某些感兴趣类别的分类精度偏低的问题,这些类别对于用户或应用而言,其准确性比其他类更重要。为解决上述问题,提出了一种适用于轻量化神经网络的结构微调方法——基于次小值阈值选取的突触连接方法(Synaptic join method based on the sub-minimum value threshold, SMVT-SJ)。该方法通过次小值选取策略划定新突触的权值阈值,从隐藏层向输出层目标神经元跨层添加新突触,从而特异性地提升用户关注类别的分类精度。为了筛选更高效的新突触,SMVT-SJ提出突触评估过程,根据所有可能的适当权值的分布来评估每个候选突触的性能。在多个不同数据集上的实验结果表明,该方法能够有效地提高特定目标类别的分类精度,并维持总体精度不发生明显降低,具有很好的泛化性和鲁棒性。
  • 2026,58(1):235-248, DOI: 10.16356/j.2097-6771.2026.01.022
    摘要:
    航空标准数据具有结构复杂、语义严谨和跨文档引用频繁等特点,为实现高效、精准的知识获取与问答应用带来挑战,本文提出一种面向航空标准的大语言模型(Large language models, LLMs)迭代检索增强生成(Retrieval-augmented generation, RAG)方法,设计了基于结构路径感知的标准向量知识库构建与检索机制,结合标准文档的章节结构与标题链条构建支持语境追溯的知识库,并提出基于关键词与语义融合的知识检索机制。在此基础上,设计LLM驱动的自动迭代检索与生成机制,使模型能够自主判断是否需要发起子问题拆解与深层意图识别,并结合多轮检索与动态调度策略,实现问题拆解、信息获取、自主判断与生成控制的一体化闭环,提升对多知识点聚合型、语义递进型等复杂标准问答任务的生成质量与覆盖深度。实验基于7 459份航空标准文档构建知识库,针对500条专家标注问答对,在4类涵盖不同参数规模、模型类型及中英文语言能力的主流开源大语言模型上开展对比实验。结果表明,对于中大型参数规模的大模型,此方法在回答准确性、覆盖度和表达质量等指标上均显著优于传统方法。在大模型DeepSeek-R1-70B上,双语评估替补(Bilingual evaluation understudy, BLEU)指标平均提升27.97%,模拟主观评分提升7.99%;在大模型Qwen-2.5-32B上,BLEU指标平均提升54.67%,模拟主观评分提升8.58%。本文所提方法不仅适用于航空标准场景,也可推广至适航规章、维修手册等其他航空结构化文档场景,以及法律、医疗等对回答效果、可信度与可溯源性要求极高的领域,为相关问答系统的构建提供通用的技术框架与实现路径。
    快速检索
    过刊检索
    全选反选导出
    显示模式:
    2015,47(1):160-166, DOI: 10.16356/j.1005-2615.2015.01.023
    [摘要] (5711) [HTML] (0) [PDF 4.62 M] (14296)
    摘要:
    针对微型轴流涡轮机面临的低展弦比、低雷诺数导致效率降低的问题,以某型200 kW微型燃气轴流涡轮发电机高压涡轮为研究对象,采用数值模拟方法开展了低展弦比下微型弯曲轴流涡轮叶片设计技术研究。对展弦比为0.88的涡轮静叶,分析对比了正弯和J型弯静叶对微型涡轮流场的影响,结果显示:正弯静叶顶部出口气流角较大,造成下游动叶叶尖泄漏损失增大,整体效率下降;而J型弯方案抑制了下游动叶叶背中径的流动分离,整体性能较原型有所提升。然后,研究了J型静叶弯高和弯角对涡轮性能的影响规律,结果表明:采用大弯高小弯角设计的J型静叶提高了静叶根部通流能力,同时合理分配了静叶通道内的负荷以及出口气流方向,对涡轮级流场的改善效果更佳。J型静叶弯高为1、弯角为+5°时,级效率达到0.852,流量为1.205 kg/s,较原型分别提高了0.77%和0.96%。
    2020,52(1):131-141, DOI: 10.16356/j.1005-2615.2020.01.017
    [摘要] (3327) [HTML] (3222) [PDF 3.14 M] (11150)
    摘要:
    针对流动/酚醛树脂热解产物燃烧耦合数值模拟过程中使用详细化学反应机理带来的数值刚性问题,以保证计算精度要求,对酚醛树脂热解产物详细化学反应动力学模型进行简化研究。选取Chemkin-Pro中的良搅拌反应模型,对由53种组分325个基元反应组成的甲烷掺氢气详细化学反应动力学机理进行了敏感性分析和生产速率分析,得到包含15种组分15个基元反应的简化机理。结果表明:简化化学动力学模型能充分地再现详细基元反应模型的反应机理的主要特征,大幅缩短计算时间,进而用于高超声速条件下酚醛树脂热解产物引射及其对边界层扰动的计算流体动力学(Computational fluid dynamics,CFD)中。
    2022,54(5):969-984, DOI: 10.16356/j.1005-2615.2022.05.021
    [摘要] (3303) [HTML] (3720) [PDF 6.24 M] (10301)
    摘要:
    多电飞机将机载二次能源逐步统一为电能,有效提高了飞机的燃油经济性、可靠性和维护性,已成为航空科技发展的重要方向。作为机载二次能源系统的核心,电力系统在多电飞机发展过程中起到了关键支撑作用。电力系统及其关键技术的创新发展是实现飞机综合性能提升和全局优化的必要基础。本文从多电飞机的基本概念与特点出发,分析对比了典型多电飞机的电力系统架构,在此基础上系统地总结了支撑多电飞机电力系统发展的关键技术,讨论了未来多电飞机电力系统高压、直流和智能化的发展趋势。
    2017,49(5):622-634, DOI: 10.16356/j.1005-2615.2017.05.005
    [摘要] (7720) [HTML] (6439) [PDF 5.40 M] (10062)
    摘要:
    多电/全电飞机将机载二次能源逐步统一为电能,电推进飞机进一步将电能用于飞行动力源,飞机电气化被认为是飞机机电系统与动力系统融合的重大革新,已经成为航空技术发展的重要方向。航空电机系统是支撑飞机电气化的重要基础。文中介绍了飞机电气化的基本概念和发展现状,阐述了电气化对飞机电源与用电设备的重要影响,重点论述了航空电机系统对飞机电气化发展的重要性及其面临的研究机遇与挑战。基于此,系统分析了适应飞机电气化发展需求的先进航空发电机与电动机系统,并进一步总结了支撑先进电机系统发展的关键技术,包括新型电工材料与器件、冷却技术、多物理场耦合分析方法与集成化综合设计理念。
    2022,54(3):473-480, DOI: 10.16356/j.1005-2615.2022.03.014
    [摘要] (3309) [HTML] (2477) [PDF 3.70 M] (9870)
    摘要:
    多维力传感技术是工业智能化发展重要支撑技术之一。本文研制了一种中等量程的轮辐构型的电阻应变式六维力传感器,其量程为:切向力±300 N、法向力±600 N、力矩±25 N·m。传感器外圈和中心台通过4组特设的应变梁连接。每组应变梁包括一对处于两侧的“L”形梁及一根居中的扁平梁,能够从结构上降低维间耦合。进一步通过贴片及组桥方案设计从理论上消除了各方向间的耦合。静态标定结果表明,该传感器的维间耦合小于1%、测量精度不低于1‰、过载系数超过300%、非线性度低于0.3%。瞬态冲击法动态测试表明,该传感器具有较好的动态性能。本文将该六维力传感器用于机械臂抛光打磨过程的力学测量和反馈控制,取得了优异的效果,证实了传感器的可用性和优越性。该传感器将促进中国六维力测试技术发展、助力现代工业智能化进程。
    2017,49(1):1-16, DOI: 10.16356/j.1005-2615.2017.01.001
    [摘要] (8561) [HTML] (8743) [PDF 2.86 M] (9853)
    摘要:
    首先概述了真空绝热板(Vacuum insulation panel,VIP)芯材、阻隔膜和吸气剂的研究现状,分析了不同芯材、阻隔膜和吸气剂对VIP的绝热性能和使用寿命的影响,并基于VIP的应用要求提出了适用于建筑用VIP的最佳结构,即多层金属(或氧化物)树脂复合阻隔膜包覆超混杂复合芯材和碳基氧化物复合吸气剂的VIP。该VIP不仅具有低热桥、阻气阻氧性能好的优点,还具备耐压、耐折、回弹性低、抗刺穿和耐老化的优良特性,充分发挥了纤维型VIP和颗粒型VIP的优点,同时完美结合了纳米涂层与树脂膜的优势,克服了颗粒型VIP易溃散、纤维型VIP易回弹、金属镀层缺陷大和树脂膜易刺穿的缺点。此外,碳基氧化物复合吸气剂的抗热辐射性能良好,可进一步提高VIP的绝热能力。最后指出研究和开发高性能、低成本的VIP将是未来研究工作的发展方向。
    2017,49(2):212-218, DOI: 10.16356/j.1005-2615.2017.02.010
    [摘要] (4930) [HTML] (5216) [PDF 807.81 K] (9794)
    摘要:
    依据直升机旋翼不平衡故障空间与多点机体振动空间存在一对一映射关系的理论,采用某旋翼试验台设置桨距不平衡、质量不平衡以及后缘调整片不平衡的方法获取试验数据。利用小波变换和神经网络处理直升机机体振动信号,并对直升机旋翼单故障和复合故障进行诊断。最终实现了一种利用小波变换处理机体振动信号诊断旋翼不平衡故障的方法。
    2016,48(6):789-795, DOI:
    [摘要] (4551) [HTML] (5991) [PDF 2.95 M] (8962)
    摘要:
    航空发动机减速器齿轮箱的振动与噪声问题已经成为影响其传动系统可靠性、寿命和工作环境的关键因素。本文对减速器齿轮箱系统的振动噪声机理进行了分析与总结,确定其主要来源及传递路径,为设计阶段的各主要影响参数的选择提供依据。同时给出了一种比较实用的减速器齿轮箱辐射噪声的预测方法,可实现齿轮箱的噪声水平的评估和相应的齿轮箱结构薄弱部位定位,为结构优化提供依据。
    2018,50(2):145-156, DOI: 10.16356/j.1005-2615.2018.02.001
    [摘要] (5741) [HTML] (10779) [PDF 1.76 M] (8947)
    摘要:
    首先,对美国20世纪70年代以来各时期涡轴发动机发展规划及其性能演变过程进行了梳理,并分析了不同循环类型及循环参数的选择,进行了性能统计分析。然后,介绍了直升机/发动机一体化设计理论的基础与方法。最后本文提出新一代超低排放涡轴发动机的概念,指出降低总耗油量的同时提高功重比,才能实现超低排放。
    2015,47(6):785-791, DOI:
    [摘要] (7910) [HTML] (0) [PDF 1.55 M] (8872)
    摘要:
    简要介绍了国外深空探测发展态势和内涵,剖析了中国深空探测取得的成功经验与主要差距。然后重点结合中国发展现状和现实需求,提出了中国深空探测后续发展目标,梳理出后续任务需提前开展研究的核心技术。最后对中国深空探测的持续发展提出了建议。
    2016,48(3):303-309, DOI:
    [摘要] (6903) [HTML] (6487) [PDF 904.84 K] (8848)
    摘要:
    随着计算机、计算机辅助制造等技术的发展,数值模拟逐渐成为航空发动机设计手段之一。航空发动机燃烧室内是复杂的两相湍流燃烧过程,为了准确模拟这一过程,高精度两相湍流燃烧模型组成为航空发动机燃烧室设计师 必要的工具。本文从两相湍流数值模拟角度出发,对概率密度函数输运方程模型、火焰面模型和二阶矩模型这3种常用的燃烧模型的发展现状进行简要综述。
    2020,52(3):499-506, DOI: 10.16356/j.1005-2615.2020.03.020
    [摘要] (2224) [HTML] (1915) [PDF 1.09 M] (8790)
    摘要:
    冲压空气涡轮作为飞机上的应急能源,能在出现紧急情况时提供电能,保证飞机上电传操控和电子设备的正常工作。本文以冲压空气涡轮为研究对象,基于机械运动原理对系统模型进行了简化,基于刚体假设,结合MATLAB软件从理论上研究结构在释放过程中的运动学问题。给出了冲压空气涡轮系统释放过程中各个关节空间位置的理论求解方法,得到了关节在空间中的运动轨迹和对应的速度时间曲线、加速度时间曲线,结果表明:冲压空 气涡轮系统的释放过程在1 s以内,释放速度较快,且各关节在释放初始阶段速度、加速度响应较大。本文的工作可为后期不同冲压空气涡轮系统构型的初步设计提供理论依据,指导冲压空气涡轮释放的仿真计算和试验。
    2022,54(3):404-410, DOI: 10.16356/j.1005-2615.2022.03.006
    [摘要] (2302) [HTML] (1847) [PDF 1.47 M] (8627)
    摘要:
    针对航天器产品恶劣工况对材料及连接方式高抗拉、抗剪强度力学性能的需求,设计试验验证了深低温至高温环境下真空钎焊与火焰钎焊试样拉伸与剪切性能:真空钎焊在-233 ℃条件下抗拉强度可达536 MPa、剪切强度可达260 MPa、-150 ℃时剪切强度300 MPa、常温剪切强度212 MPa,低温下剪切强度值更高且皆优于火焰钎焊对应温度下试样的结果。同时研究了真空钎焊工艺对合金钢40CrNiMoA材料性能的影响,真空钎焊工艺加工过程使材料本身抗拉强度下降约38%,表面硬度值下降约25%。并测量了真空钎焊试样200 ℃高温条件下抗拉强度为804 MPa,剪切强度为239 MPa。通过试验研究了不同焊接工艺对结构焊接后力学性能的影响,该试验结果对后续航天器结构设计工作具有一定的指导作用。
    2015,47(4):553-558, DOI:
    [摘要] (4449) [HTML] (154) [PDF 487.36 K] (8601)
    摘要:
    航班计划编排的实质是对航空公司各种生产要素的优化配置,其优化程度直接影响航空 公司市场竞争能力。目前,航空公司在编排短期航班计划时过多地考虑了市场竞争,而忽略 了航班延误。文中兼顾市场竞争与航班延误控制,将航班延误控制纳入短期航班计划的编排 过程中。通过分析独立延误与波及延误特点,建立基于延误控制的短期航班计划编排模 型,并采用贪婪随机自适应搜索过程(Greedy randomized adaptive search procedure,GRA SP)算法对模型进行求解。最后,通过实例分析验证了所提方法的有效性。
    2017,49(3):325-339, DOI: 10.16356/j.1005-2615.2017.03.005
    [摘要] (3584) [HTML] (6315) [PDF 5.91 M] (8496)
    摘要:
    理论上爆轰熵增较小,旋转爆轰发动机比常规的爆燃发动机具有更高的热效率和比冲。文中对旋转爆轰发动机的燃烧室结构、爆轰方式、推进性能、热测量和不稳定性等方面进行了研究。结果表明该发动机的实验和数值模拟研究在国内外已经大量开展,但实验数据不够全面,测量手段有限;而爆轰波自身特性给发动机可靠性设计提出苛刻要求,因此旋转爆轰发动机的应用还有待进一步研究和发展。最后,文中总结了旋转爆轰发动机面临的挑战,并指出该发动机在火焰稳定器和磁流体动力发电方面有一定的应用前景。
    2016,48(2):200-204, DOI:
    [摘要] (4814) [HTML] (4995) [PDF 793.15 K] (8339)
    摘要:
    为了研究桨叶高阶谐波变距对桨毂垂向载荷的影响,建立了基于独立桨叶控制技术的桨毂垂向载荷模型。假设桨叶刚体挥舞,采用Leishman-Beddoes(L-B)非定常气动力模型和Glauert入流模型计算旋翼气动力,求解桨叶挥舞动力学方程,计算桨毂垂向载荷。分析桨叶施加2Ω,3Ω阶变距谐波后桨毂垂向载荷的变化,总结高阶变距谐波幅值、相位对桨毂垂向振动载荷的影响规律。结果表明独立桨叶控制能有效降低直升机桨毂垂向振动载荷。
您是第位访问者
网站版权 © 南京航空航天大学学报
技术支持:北京勤云科技发展有限公司